이 페이지에서는 LangSmith 조직의 결제 관리 방법을 설명합니다:

계정에 결제 설정하기

이 가이드를 사용하기 전에 다음 사항을 참고하세요:
LangSmith 조직의 결제를 설정하려면 SettingsUsage and Billing 페이지로 이동하세요. 조직의 설정에 따라 다음과 같은 설정 가이드가 있습니다:

Developer 플랜: 개인 조직에서 결제 설정하기

개인 조직은 신용카드를 추가하기 전까지 월 5,000 트레이스로 제한됩니다. Plans and Billing 페이지에서 신용카드를 다음과 같이 추가할 수 있습니다:
  1. Set up Billing을 클릭하세요.
  2. 신용카드 정보를 입력하세요. 이 단계 이후에는 5,000 트레이스 제한이 해제되며, 초과 트레이스에 대해서는 pricing 페이지에 명시된 요금이 청구됩니다.

Plus 플랜: 공유 조직에서 결제 설정하기

아직 조직을 생성하지 않았다면, 결제 설정 전에 이 가이드를 따라야 합니다. 아래 단계는 이미 새 조직에 있는 경우를 가정합니다.
신용카드 정보를 입력하기 전까지는 새 조직을 사용할 수 없습니다. 아래 단계를 완료하면 LangSmith에 완전히 접근할 수 있습니다.
  1. Plus 페이지에서 Subscribe를 클릭하세요.
    AI로 스타트업을 구축 중이라면 Startup Plan에서 Apply Now를 클릭하세요. 할인 가격과 무료 월간 트레이스 할당을 받을 수 있습니다.
  2. 기존 멤버를 검토하세요. 구독 전에 LangSmith에서 청구서에 포함하고 싶지 않은 사용자를 제거할 수 있습니다.
  3. 신용카드 정보를 입력하세요. 이후 사업자 정보, 청구서 이메일, 세금 ID를 입력하세요. 조직이 사업자에 속한다면 This is a business 체크박스를 선택하고 정보를 입력하세요.
자세한 내용은 정보 업데이트하기 섹션을 참고하세요. 이 단계를 완료하면 조직이 LangSmith의 모든 기능에 접근할 수 있습니다.

2024년 4월 2일 가격 정책 도입 이전에 생성된 계정의 결제 설정

2024년 4월 2일 가격 정책 도입 이전에 LangSmith에 가입했다면, 기존 계정을 업그레이드하여 결제를 설정할 수 있습니다. 2024년 7월 8일까지 결제를 설정하지 않았다면, 계정은 월 최대 5,000 트레이스로 제한됩니다.
  1. Settings 페이지로 이동하세요.
  2. Set up Billing을 클릭하세요.
  1. 신용카드 정보를 입력하세요. Personal 조직이라면 Developer 플랜으로, 공유 조직이라면 Plus 플랜으로 등록됩니다. 자세한 내용은 Developer 또는 Plus 플랜 가이드를 참고하세요(2단계부터 시작).
  2. LangSmith 초기 사용자에게 감사의 의미로 무료 크레딧을 받으세요.

정보 업데이트하기

LangSmith 조직의 사업자 정보를 업데이트하려면 SettingsUsage and Billing 페이지에서 Plans and Billing 탭을 클릭하세요.
사업자 정보, 세금 ID, 청구서 이메일은 Plus 및 Startup 플랜에서만 업데이트할 수 있습니다. Free 및 Developer 플랜에서는 이 정보를 수정할 수 없습니다.

청구서 이메일

청구서 이메일 주소를 업데이트하려면 다음 단계를 따르세요:
  1. Plans and Billing 탭으로 이동하세요.
  2. 결제 수단 아래에 현재 청구서 이메일이 표시된 섹션을 찾으세요.
  3. 제공된 필드에 새 청구서 이메일 주소를 입력하세요.
  4. 새 이메일 주소가 자동으로 저장됩니다.
이후 모든 청구서는 업데이트된 이메일 주소로 수신됩니다.

사업자 정보 및 세금 ID

일부 관할 지역에서는 LangSmith가 판매세를 징수해야 합니다. 사업자라면 세금 ID를 제공하면 판매세 면제 자격이 있을 수 있습니다.
조직의 사업자 정보를 업데이트하려면 다음 단계를 따르세요:
  1. Plans and Billing 탭으로 이동하세요.
  2. 청구서 이메일 섹션 아래에 Business 체크박스를 찾으세요.
  3. 조직이 사업자라면 Business 체크박스를 선택하세요.
  4. 사업자 정보 입력 섹션이 나타나며, 다음 정보를 입력하거나 업데이트할 수 있습니다:
    • 사업자명
    • 주소
    • 해당 관할 지역의 세금 ID
  5. 국가를 선택하면 해당 관할 지역에 맞는 세금 ID 입력란이 나타납니다.
  6. 필요한 정보를 입력한 후 Save 버튼을 클릭하여 변경 사항을 저장하세요.
이렇게 하면 결제 및 세금 목적에 맞게 사업자 정보가 최신 상태로 유지됩니다.

트레이싱 비용 최적화하기

트레이싱 비용 최적화 섹션을 진행하기 전에 다음 페이지를 참고하면 도움이 됩니다:
이 가이드에서 언급된 일부 기능은 Enterprise 플랜에서는 맞춤형 결제 방식으로 인해 현재 제공되지 않습니다. Enterprise 플랜을 사용 중이고 비용 최적화에 대해 궁금한 점이 있다면 영업 담당자 또는 [email protected]로 문의하세요.
LangSmith에서 기존 비용을 최적화하고 미래의 과도한 지출을 방지하는 방법을 배웁니다. 여기에는 다음이 포함됩니다:
  1. 데이터 보존 정책으로 기존 비용 절감
  2. 사용량 제한으로 미래의 과도한 지출 방지
이 튜토리얼에서는 사용량이 많은 기존 LangSmith 조직을 예시로 사용합니다. 이 예시의 개념을 자신의 조직에 적용할 수 있습니다. 예시 조직에는 배포 단계별로 세 개의 워크스페이스가 있습니다 (Dev, Staging, Prod):

현재 사용량 파악하기

최적화 프로세스의 첫 단계는 현재 사용량을 파악하는 것입니다. LangSmith에서는 사용량 그래프청구서 두 가지 방법을 제공합니다.

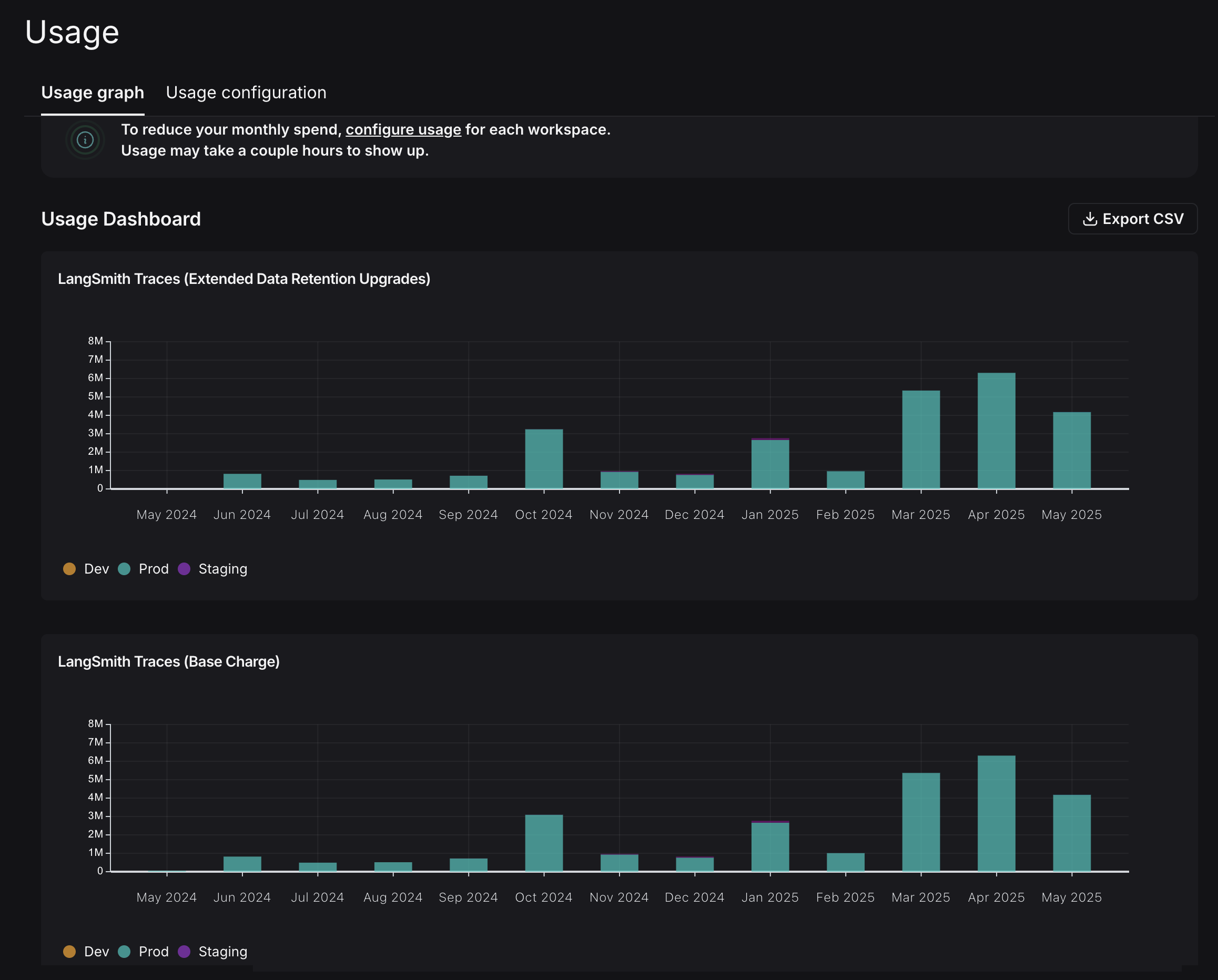
사용량 그래프

사용량 그래프를 통해 사용 기반 가격 책정 지표별로 얼마나 소비했는지 확인할 수 있습니다. 직접적인 비용은 표시하지 않으며, 이후 임시 청구서에서 확인할 수 있습니다. Settings -> Usage and Billing -> Usage Graph에서 사용량 그래프를 확인할 수 있습니다. 이 그래프는 LangSmith가 청구하는 두 가지 사용량 지표를 보여줍니다:
  • LangSmith Traces (Base Charge): LangSmith에 전송한 모든 트레이스를 추적합니다.
  • LangSmith Traces (Extended Data Retention Upgrades): 400일 데이터 보존이 적용된 트레이스를 추적합니다.
자세한 내용은 데이터 보존 개념 문서를 참고하세요. 이 그래프들이 동일하게 보이는 점은 튜토리얼 후반에 다시 살펴봅니다. LangSmith Traces 사용량은 워크스페이스별로 측정됩니다. 워크스페이스는 개발 환경(예시처럼) 또는 조직 내 팀을 나타내는 경우가 많습니다. LangSmith 관리자는 각 단위별로 비용을 세분화해 파악할 수 있습니다. 비용을 절감하고 싶다면, 우선 비용의 대부분을 차지하는 환경에 집중하는 것이 가장 효과적입니다.

청구서

트레이스 기준의 사용량을 파악했다면, 이제 이를 비용으로 환산해야 합니다. Invoices 탭으로 이동하세요. 화면에 표시되는 첫 번째 청구서는 이번 달의 임시 청구서로, 현재까지의 누적 비용을 보여줍니다.
LangSmith의 Usage Graph와 Invoice에서는 tenant_id가 워크스페이스 ID를 의미합니다. 두 용어는 동일하게 사용됩니다.
GIF에서 LangSmith Traces의 비용이 “tenant_id”(즉, 워크스페이스 ID)별로 구분되어 표시되는 것을 볼 수 있습니다. 즉, 각 워크스페이스별로 트레이싱 비용을 추적할 수 있습니다. 6월 초 며칠 동안 총 약 $2,000의 대부분이 프로덕션 워크스페이스에서 발생했습니다. 또한 해당 워크스페이스의 비용 대부분은 extended data retention trace 업그레이드에서 발생했습니다. 이러한 업그레이드는 두 가지 이유로 발생합니다:
  1. extended data retention tracing을 사용하면 기본적으로 트레이스가 400일간 보존됩니다.
  2. base data retention tracing을 사용하면서 트레이스의 데이터 보존을 자동으로 연장하는 기능을 사용합니다. (Auto-Upgrade 개념 문서 참고.)
일일 총 트레이스 수와 extended retention 트레이스 수가 동일하므로, 이 조직은 모든 곳에서 extended data retention tracing을 사용하는 것으로 보입니다. 따라서 우선 보존 설정을 최적화하는 것이 좋습니다.

최적화 1: 데이터 보존 관리

LangSmith는 트레이스의 데이터 보존 기간에 따라 요금을 다르게 부과합니다. 단기 보존 트레이스는 장기 보존 트레이스보다 훨씬 저렴합니다. 이 최적화에서는 과거 데이터 관찰성을 희생하지 않으면서 데이터 보존 설정을 최적화하는 방법과 그 효과를 확인합니다.

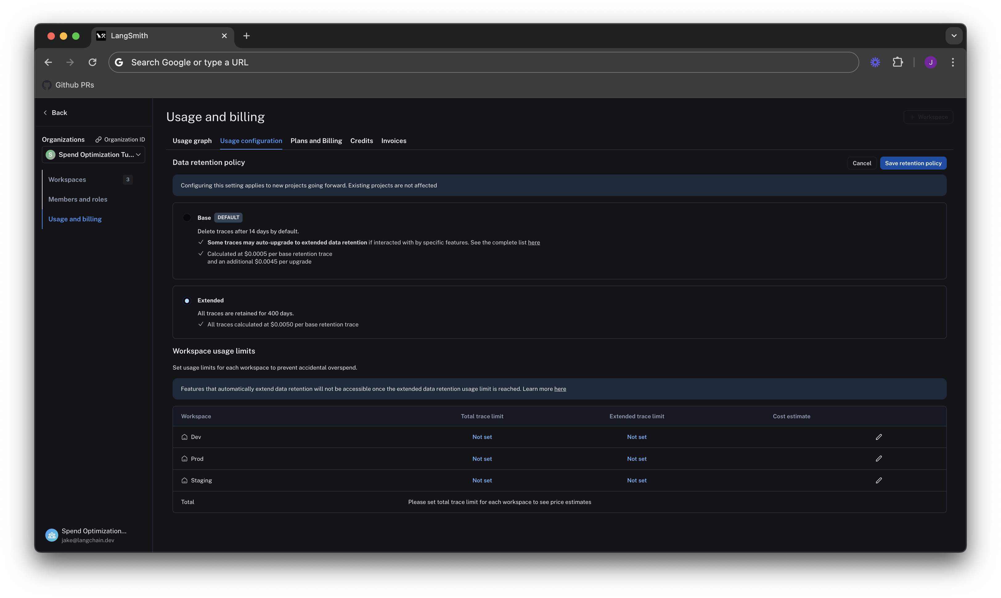
신규 프로젝트의 조직 수준 보존 기본값 변경

Usage configuration 탭에서 조직 수준의 보존 설정을 확인하세요. 이 설정을 변경하면 조직 내 모든 워크스페이스에서 앞으로 생성되는 신규 프로젝트에 적용됩니다.
이전 조직은 호환성을 위해 기본값이 Extended로 설정되어 있을 수 있습니다. 2024년 6월 3일 이후 생성된 조직은 기본값이 Base입니다.

프로젝트 수준 보존 기본값 변경

데이터 보존 설정은 트레이싱 프로젝트 페이지에서 프로젝트별로 조정할 수 있습니다. Projects > 프로젝트명 > Retention 선택 후, 프로젝트의 기본 보존 기간을 Base로 변경하세요. 이 설정은 이후 트레이스에만 적용되어 보존 및 가격에 영향을 줍니다.

일부 트레이스에 extended data retention 적용

모든 트레이스가 14일 후 만료되는 것을 원하지 않을 수 있습니다. automation rule을 생성하여 특정 기준에 맞는 트레이스의 보존 기간을 자동으로 연장할 수 있습니다. 예를 들어 다음과 같은 트레이스에 extended data retention을 적용할 수 있습니다:
  • 전체 트레이스의 10%: 장기 분석 또는 트렌드 분석용
  • 오류가 발생한 트레이스: 문제 조사 및 디버깅용
  • 특정 메타데이터가 있는 트레이스: 특정 기능 또는 사용자 흐름의 장기 분석용
설정 방법:
  1. Projects > 프로젝트명 > + New > New Automation 선택
  2. 규칙 이름을 지정하고, 필요에 따라 필터 또는 샘플링 비율을 적용하세요. 필터 구성에 대한 자세한 내용은 필터링 기술을 참고하세요.
automation rule이 trace 내의 어떤 run과 일치하면, 해당 트레이스의 모든 run이 400일간 보존되도록 업그레이드됩니다.
// 아래 예시는 전체 트레이스의 10%를 extended data retention으로 유지하는 설정입니다. 400일보다 더 오래 일부 트레이스를 데이터 수집 목적으로 유지하고 싶다면, 일부 run을 원하는 데이터셋으로 전송하는 추가 run rule을 만들 수 있습니다. 데이터셋은 트레이스 입력 및 출력을(예: key-value 데이터셋) 저장하며, 트레이스가 삭제된 후에도 영구적으로 보존됩니다.

7일 후 결과 확인

일일 총 트레이스 수는 동일하지만, extended data retention 트레이스 수는 크게 줄었습니다. 청구서에서는 지난 7일간 비용이 약 $900로, 이전 4일간 $2,000에서 크게 감소했습니다. 하루당 약 75%의 비용 절감 효과입니다.

최적화 2: 사용량 제한

이전 섹션에서는 데이터 보존 설정을 관리하여 기존 비용을 최적화했습니다. 이번 섹션에서는 사용량 제한을 통해 미래의 과도한 지출을 방지합니다. LangSmith에는 두 가지 사용량 제한이 있습니다: 전체 트레이스와 extended retention 트레이스. 이는 사용량 그래프에서 추적되는 두 가지 지표에 해당합니다. 두 제한을 함께 사용하면 비용을 세밀하게 제어할 수 있습니다. 제한을 설정하려면 Settings -> Usage and Billing -> Usage configuration으로 돌아가세요. 페이지 하단의 표에서 워크스페이스별로 사용량 제한을 설정할 수 있습니다. 각 워크스페이스별로 두 가지 제한과 비용 추정치가 표시됩니다. 비용의 대부분이 발생하는 프로덕션 사용량부터 제한을 설정하세요.

적절한 전체 트레이스 제한 설정

전체 트레이스 제한은 LangSmith에 전송할 것으로 예상되는 트레이스 부하에 따라 결정해야 합니다. 성장 가능성도 고려하는 것이 중요합니다. 예를 들어:
  • 현재 부하: gen AI 애플리케이션이 초당 1.21.5회 호출되며, 각 API 요청마다 트레이스가 생성되어 하루 약 100,000130,000 트레이스가 기록됩니다.
  • 예상 부하 증가: 가까운 미래에 두 배로 증가할 것으로 예상됩니다.
이 가정에서 대략적인 제한을 계산할 수 있습니다:
# 하루 예상 트레이스 수 계산 예시
current_traces_per_day = 130_000
expected_growth_factor = 2
limit_per_day = current_traces_per_day * expected_growth_factor
limit_per_month = limit_per_day * 30
print(limit_per_month)  # 약 7,800,000
// 위 코드는 월간 트레이스 제한 계산 예시입니다. Prod 행 오른쪽의 편집 아이콘을 클릭하여 제한을 입력하세요.
extended data retention traces 제한 없이 설정하면, 최대 비용 추정치는 모든 트레이스가 extended data retention을 사용하는 것으로 가정합니다.

extended data retention 제한으로 최대 비용 절감

최적화 1에서 비용 절감의 핵심은 데이터 보존 관리임을 배웠습니다. 제한도 마찬가지입니다. 전체 트레이스 중 약 10%만 14일 이상 보존하고 싶다면, 고보존 트레이스의 최대 개수를 제한할 수 있습니다. 예를 들어 .10 * 7,800,000 = 780,000입니다. 최대 비용이 월 ~40,000달러에서 ~7,500달러로 줄어듭니다. 더 이상 많은 고비용 데이터 보존 업그레이드를 허용하지 않으므로, 신규 사용자가 실수로 비용을 급증시키는 것을 방지할 수 있습니다.
extended data retention 제한에 도달하면 트레이스 외의 일부 기능이 작동하지 않을 수 있습니다. 이 기능을 사용할 계획이라면 기능 및 부작용을 참고하세요.

dev/staging 제한 설정 및 전체 워크스페이스별 총 사용량 제한 확인

devstaging 환경에도 비슷한 논리로, 각 워크스페이스의 사용량 제한을 프로덕션 제한의 10%로 설정할 수 있습니다. 이 사용 패턴에서는 잘 동작하지만, LangSmith에서 dev 및 staging 제한을 잘 설정하는 방법은 사용 사례에 따라 다를 수 있습니다. 예를 들어, dev 또는 staging에서 CI/CD의 일부로 eval을 실행한다면, 테스트 실패를 방지하기 위해 사용량 제한을 더 유연하게 설정할 수 있습니다. 제한을 설정하면 LangSmith에서 모든 워크스페이스의 최대 비용 추정치를 보여줍니다: 비용 추정치를 활용해 청구서 총액을 계획할 수 있습니다.

요약

비용 최적화에 대해 추가로 궁금한 점이 있다면 [email protected]로 문의하세요.
Connect these docs programmatically to Claude, VSCode, and more via MCP for real-time answers.
I